
Oltre l’Energy Management: il software che trasforma l’energia in valore
Pshave® è il software di Energy Intelligence di Glayx progettato per ottimizzare in tempo reale gli asset energetici attraverso machine learning, modelli predittivi e controllo attivo. Integra AI e aggiornamenti dinamici dei costi delle commodities, definendo strategie di accensione, spegnimento e modulazione per massimizzare la redditività e ridurre le emissioni di CO2.
Grazie a un ecosistema modulare interconnesso, è il primo sistema di energy management attivo con servizi BSP integrati e accesso diretto ai mercati energetici. Un approccio rivoluzionario che permette di adattare strategie operative e finanziarie in base alle condizioni di mercato, ottimizzando ogni singolo kWh prodotto e consumato.
Un ecosistema energetico interconnesso e adattivo
Pshave® trasforma la gestione energetica in un processo dinamico e proattivo. Il sistema analizza e prevede il comportamento degli asset, aggiornando in tempo reale i costi delle commodities e interfacciandosi con i software gestionali più diffusi.
Il software è in grado di simulare scenari futuri e regola la produzione e il consumo di energia per massimizzare i benefici economici e ambientali. Dall’industria al terziario, fino al teleriscaldamento, il software si adatta a qualsiasi contesto, garantendo una gestione intelligente dell’energia e una riduzione sistematica degli sprechi.

Vantaggi del software Pshave
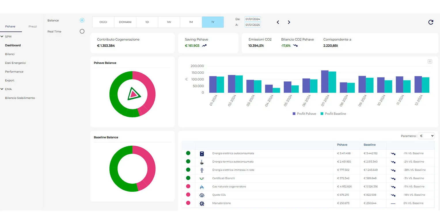
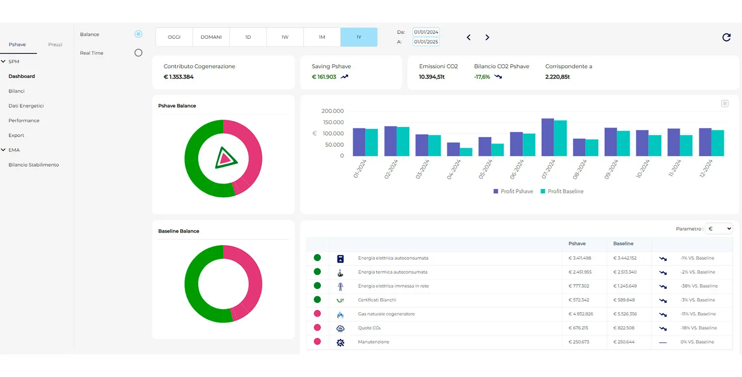
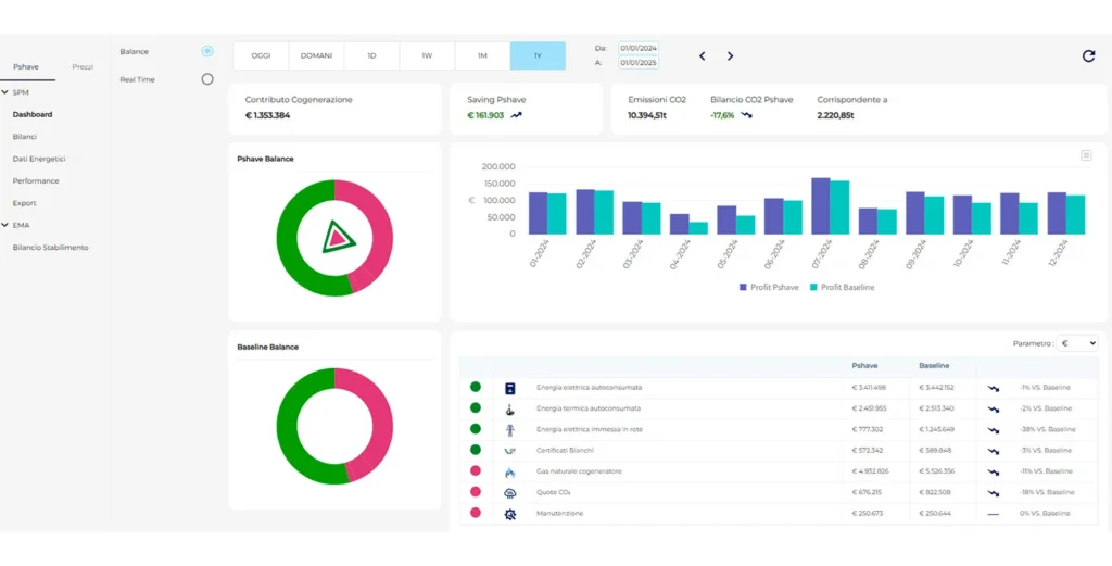
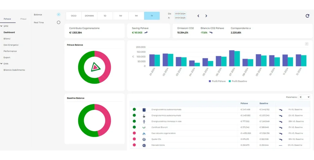
Pshave® offre un controllo totale sulle performance energetiche grazie a dashboard intuitive, report dettagliati e strumenti avanzati di analisi. Ogni decisione è supportata da dati in tempo reale, garantendo un’ottimizzazione continua. Inoltre l’Energy Advisory personalizzato permette di individuare e implementare strategie mirate per migliorare efficienza e redditività.

Ottimizzazione dinamica e continua
Pshave® ottimizza in real-time sistemi multi-generativi complessi, bilanciando generatori termoelettrici, vapore, pompe di calore, BESS e accumuli termici. Massimizza il saving economico e ambientale (emissioni di CO2), riducendo costi ed emissioni con strategie adattive basate su dati dinamici.

Digital Twin, AI e Machine Learning
Grazie al suo Digital Twin, Pshave® integra analisi storiche, modellazione real-time e auto-apprendimento. Il sistema evolve costantemente, regolando assetti operativi e strategie di consumo per garantire sempre la massima efficienza.

Analisi Avanzata ed Incentivi Fiscali
Dashboard intuitive e report dettagliati con decisioni basate su dati in tempo reale ed accesso ad incentivi fiscali per investimenti in efficienza energetica.
Un vantaggio competitivo per ogni settore
L’architettura modulare di Pshave® garantisce la massima adattabilità e scalabilità, rispondendo alle necessità specifiche di ogni settore. Grazie ad algoritmi su misura il sistema si adatta perfettamente a diversi ambiti di impiego tra cui industria, terziario e teleriscaldamento.

Smart Power Management

Riduzione delle emessioni

Gestione della flessibilità

Gestione storage elettrico

Energy Managment

Comunità energetiche

Accesso agli incentivi del Piano Transizione 5.0 e Industria 4.0
Pshave® è considerato intervento trainante per accedere ai vantaggi fiscali del Piano Transizione 5.0 – Segmento 2.8: Componenti, sistemi e soluzioni intelligenti per la gestione, l’utilizzo efficiente e il monitoraggio dei consumi energetici e idrici e per la riduzione delle emissioni. È un sistema riconosciuto inoltre per gli incentivi dedicati alle tecnologie riconosciute in Industria 4.0.
Domande frequenti
Pshave è una piattaforma di monitoraggio?
Pshave nasce come soluzione di controllo automatico degli impianti. Grazie agli algoritmi evoluti è in grado di comandare tutti i setpoint attuabili per traguardare il massimo di redditività degli impianti di produzione e consumo. E’ anche necessariamente uno strumento di monitoraggio in real time di tutti i parametri su cui elabora la soluzione ottimale di comando: può quindi integrare la piattaforma di comando con il monitoraggio dell’energia primaria in ingresso al sistema (industriale, terziario) e l’indicizzazione ai parametri rilevanti del processo (unità o quantità prodotte, superfici servite, etc).
Pshave è in grado di fare calcoli previsionali?
Pshave elabora scenari previsionali sui prezzi e sui carichi di stabilimento e su questi elabora una strategia di gestione previsionale condivisa con l’utente finale che può organizzare conseguentemente diverse variabili del proprio ciclo produttivo. Il controllo in real time serve per intervenire tempestivamente sulle deviazioni rispetto alle attese, che possono essere determinanti per il risultato finale di ottimalità.
Come viene implementata l'installazione e la connettività di Pshave?
Utilizziamo soluzioni tecniche che garantiscono il completo isolamento degli apparati Pshave dalla rete esistente all’interno dello stabilimento del cliente. Inoltre la comunicazione dati con il cloud Pshave è sempre realizzata in completo isolamento da internet.
Pshave è in grado di effettuare un'ottimizzazione dei carichi anche nei sistemi privi di autoproduzione?
Pshave opera in tutti i sistemi energetici che presentino un livello minimo di flessibilità su cui attuare le leve di ottimalità: ad esempio, può gestire i carichi elettrici in funzione della riduzione del picco quartiorario e del prezzo orario di acquisto, garantendo tutti i vincoli di processo imposti dal Cliente (orario/fascia oraria di funzionamento minimo, setpoint di impianto da rispettare, etc).
In che modo Pshave può contribuire alla riduzione delle emissioni?
Pshave può ottimizzare il profilo di emissione Scope 1 e Scope 2 dei processi produttivi: è in grado di calcolare in tempo reale l’impatto emissivo delle diverse fonti di approvvigionamento (prelievo da rete, autoproduzione) e di ottimizzare la scelta. L’ottimo ambientale non coincide con l’ottimo economico, il bilanciamento tra i due può essere individuato dal Cliente in base ai propri target di riduzione.
Cosa si intende per flessibilità e in che modo può essere ottimizzata?
La flessibilità è un elemento fondamentale in una strategia evoluta di riduzione dei costi e delle emissioni legate ai consumi energetici: consiste nell’individuare nei processi industriali o in generale nelle attività di servizio dei requisiti specifici (capacità produttiva, setpoint ambientali, altro) che devono essere soddisfatti, ma che possono essere raggiunti in modo flessibili (per esempio in una fascia oraria, entro una certa ora della giornata). In tal modo si possono ottimizzare i carichi sulla base dei prezzi orari, spostandoli nelle ore più convenienti, oppure spostandoli nelle ore in cui è maggiore la produzione dell’impianto fotovoltaico, oppure ancora riducendoli su richiesta per ottenere un ricavo dai servizi di rete a Terna, che avrà sempre maggiore necessità di risorse flessibili.
I numeri di Pshave®

Oltre 50 MW gestiti su +60 siti industriali.

2.597.000 € risparmio economico mediante gestione ottimizzata.

-15.340 ton riduzione delle emissioni di CO2.

ROI garantito in meno di 12 mesi.

Compatibilità con i principali sistemi ERP e SCADA.

Sistema Trainante nel Piano Transizione 5.0.

PROVA PSHAVE®: SCOPRI QUANTO PUOI RISPARMIARE
Richiedi una DEMO GRATUITA e scopri quanto potresti risparmiare o guadagnare con l’ottimizzazione energetica avanzata di Pshave®.
Il futuro dell’efficienza energetica è attivo, intelligente e in tempo reale. Sei pronto a fare il primo passo into a green world?




